Industrial DevOps

Manage OT like IT.

Industrial DevOps

Manage OT like IT.

Software Defined Automation provides end-to-end Industrial DevOps for automation engineers to simplify PLC management and development, increase factory uptime and efficiency, and improve OT security. Its comprehensive, integrated solution offers Automated Backup, PLC code Version Control, Browser-based Engineering, Secure Remote Access, Factory Agent AI-generated code documentation, and Virtual PLC Management.

Limit Access Without Limiting Productivity

Fine-grained role-based user control enables you limit read and read/write access at the project and device level. Time-based permission allows you to provide temporary access to contractors, machine builders, or other third parties.

Integrate With Enterprise Authentication

SDA supports single sign-on (SSO) and multi-factor authentication (MFA) and connects to your Active Directory, OAuth 2.0, SAML, or OpenID Connect (OIDC) authentication system.

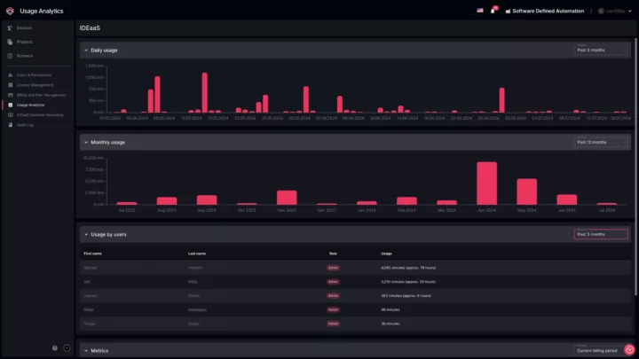
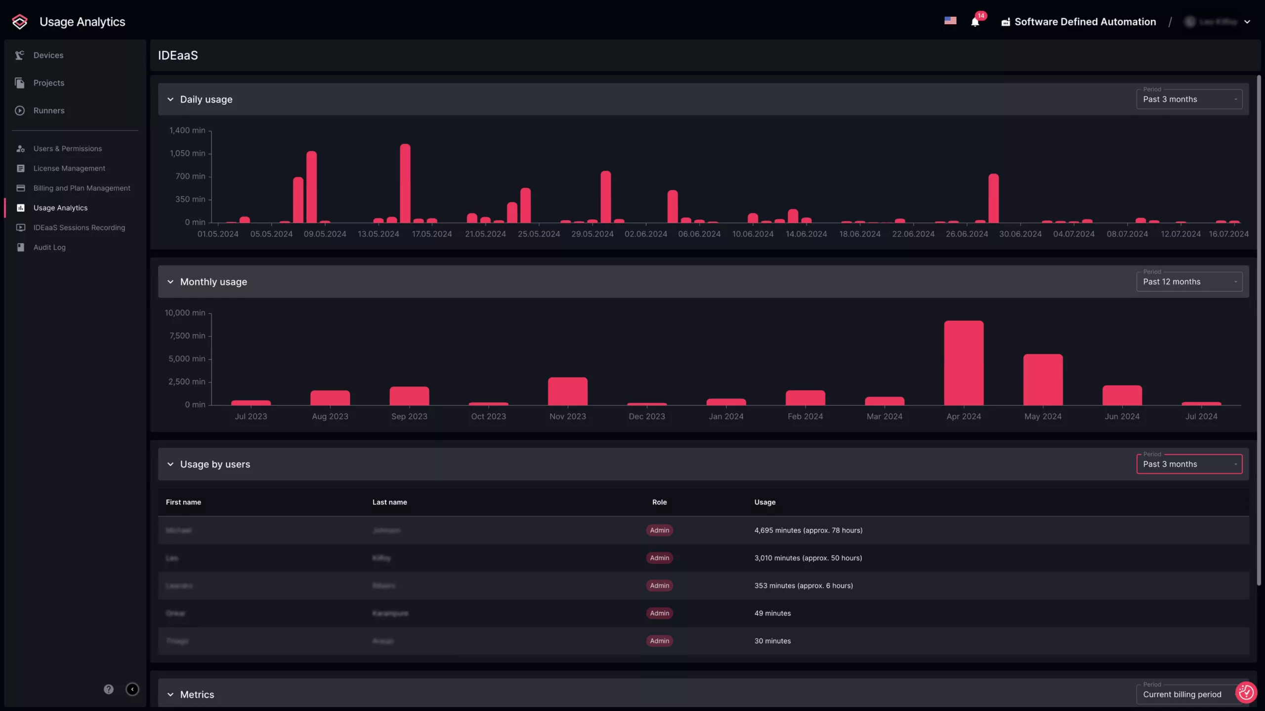
Monitor Utilization

See key statistics—including users, projects, sessions, etc.—to understand who is using, and who is not using, the solution.

Learn the Solution Easily and Conveniently

SDA Academy provides on-demand and video-based training to ensure your users are getting the most value from the solution.